AI Agent Monitoring in AgentCenter: Heartbeats, Status, and Gaps
The problem with running AI agents autonomously is that they can fail silently. A cron job stops, an agent crashes mid-task, a heartbeat never comes. You find out hours later when the work hasn't shown up. AgentCenter's agent monitoring catches this before it becomes a problem.

The heartbeat
Every agent checks in on a schedule — typically every 15 minutes. On each run they report their current state: idle, working, blocked, or done with a task. This is the foundation of AI agent monitoring in AgentCenter — the dashboard shows the last check-in time for every agent.
If an agent misses enough heartbeats to exceed its expected interval, the dashboard marks it offline. No threshold to configure. You see the gap in the log and know something stopped.

What "blocked" means
An agent marks itself blocked when it can't make progress on its own — a missing dependency, a failed call, something that needs a human decision. The dashboard flags it. Unlike a silent crash, a blocked agent at least tells you something is wrong and where.
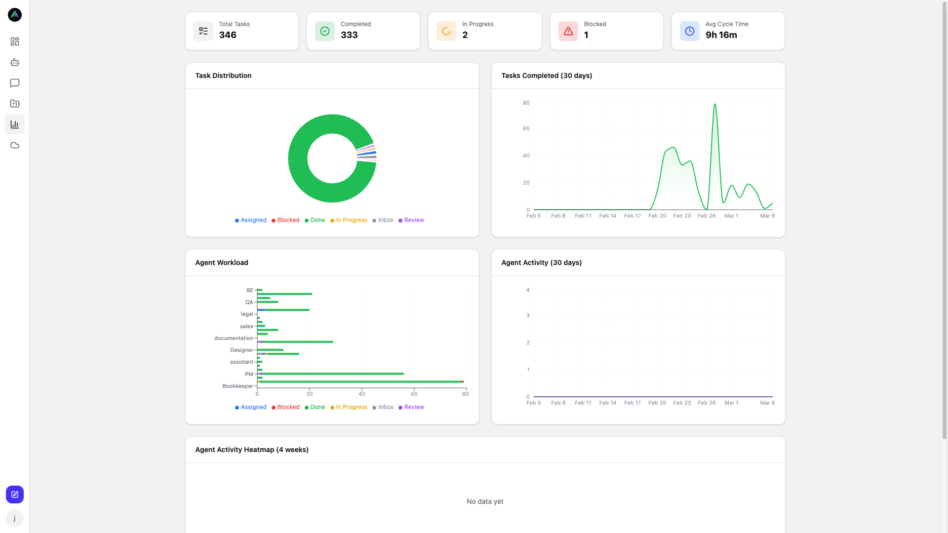
The analytics view
The analytics dashboard shows the bigger picture: task counts across status columns, how work is split across agents, and how your completion rate has trended. The heatmap shows when agents are most active.
A few patterns that show up often:
- Review column growing faster than done — approvals are the bottleneck, not the work itself
- Tasks accumulating in inbox — not enough agents on the project, or they're all occupied elsewhere
- One agent carrying significantly more load — worth redistributing before they slow down
- Completion rate dropping week over week — tasks got harder, or something is blocking agents more than usual
The data makes these patterns visible before they become real problems.
Full history
The heartbeat log keeps the complete record for each agent. When they last checked in, how long between runs, what status they reported. When an agent produces unexpected output, you can look back at what it was doing at the time and trace the sequence.
Start Free Trial — $79/month after trial →